


集中空调系统清洗技术与方法发布日期:(2019-5-13) 点击次数:892 |
|
|
空调是为了调节室内空气的参数,如温湿度,让人生活在舒适和洁净的空气里。
中央空调清洗
正常的风管应该是这样的:
实际的风管是这样的:
我们呼吸的空气就是从这里送出来的!
被污染的集中空调通风系统就是这样影响人的健康。
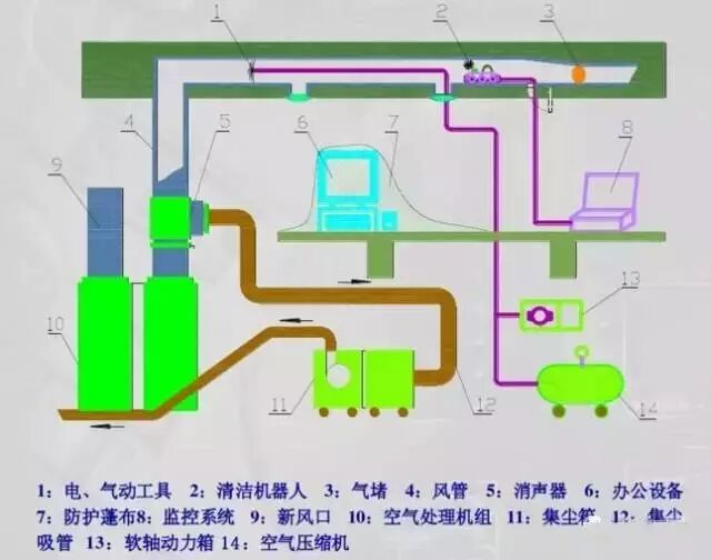
空调通风系统清洗示意图:
清洗流程
抽样检测
施工环节
空调通风系统清洗的内容: 机组:主要清洗机组的表冷器、风机叶轮、机箱和过滤器; 风管及附件:包括清洗空调通风系统的新风管、送风管和回风管;排风管一般不清洗(洗衣机房除外)附件是指风阀、消音器、静压箱、防火阀等;
末端风口:以擦拭为主; 风机盘管:清洗表冷器、风机叶轮和机箱。
空调通风系统清洗的内容—机组: 容易被忽视的内容—新风滤网
容易忽视的内容—翅片的清洗
集中空调通风系统清洗的二大环节
集中空调通风系统清洗的“9字诀”
看得见
扫得下
吸得走 许多单位在清洗时把重点放在了清洗设备上,这是重大的误解。负压吸尘机才是决定清洗效果的重头戏,它的工作状况直接决定了50%以上的清洗效果。
水平支风管的清洗工艺--高度500mm以下的风管 软轴清洗机:
集中式空调通风系统清洗方法简述:
风管系统图示说明: 1. 空调机组 12.在风管侧壁安装的格栅风口 2. 设备软连接 13.紧固环 3. 检查孔 14.风口连接法兰系统 4. 送风静压箱 15.铝箔胶带 5. 铝制保护碟 16.密封胶 6. 加固杆 17.粘合剂 7. 防火阀连接 18.悬挂装置 8. 窗墙套管保护 19.法兰 9. 可弯曲风管 20.风管 10.支管连接法兰系统 21.防水处理 11.风量调节
|
|
| 上一篇:中央空调选择氟系统还是水系统?看看水系统的优势在哪里! | 下一篇:浅谈热泵空调维修注意事项 |