


制冷系统各大部件作用与原理(2)发布日期:(2019-5-15) 点击次数:1201 |
|
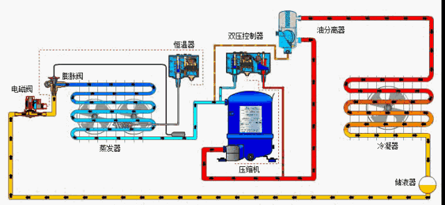
制冷系统—油分离器
压缩机排放的制冷剂热气将带走压缩机内的油。有时候量太大,带走的油不再回到压缩机。 为了防止这种状况,我们用油分离器将制冷剂中的油分离出来,使之回到压缩机。
油分离器的作用: 1、油分离器的作用是将热气中的油分离出来,并通过自带的控制 装置让油回到压缩机的集油槽。 2、油分离器可防止油量不足,对压缩机具有保护作用。 3、油分离器可防止油积聚在碍事之处并降低效率,因而对制冷系 统具有保护作用。
油分离器的功能
1、 把油从排放的制冷剂气体中分离出来。 2、过滤器可防止油逸入制冷系统。 3、 将油收集到分离器底部。 4、油位升高时,浮子打开一个针阀,让油回到压缩机集油槽。 5、油位下降时,浮子向下移动并关闭针阀。
7制冷系统—干燥过滤器
作用: 制冷系统内可能存在其他异物,例如水、金属氧化物和污垢,它们会降低系统的工作效率或者令系统停止工作。 我们用干燥过滤器清除制冷剂中的这些异物,确保系统更有效地工作。 干燥过滤器的作用是防止制冷系统吸入有害物质。 干燥过滤器可以清除制冷剂中的水分,从而防止膨胀阀 的流口上结冰。 它还能清除其他固体污染物、腐蚀物和酸。 干燥过滤器能清除异物颗粒,最大限度防止系统中发生 化学反应。
8制冷系统—视液镜
现在,我们将安装一个视液镜,其作用是观察制冷剂的液位,检测系统中干燥过滤器后端是否存在水汽。 1、视液镜能检测制冷剂中存在的水汽,它通常安装在干燥过滤器的后端。 2、视液镜内的颜色指示器能显示水汽含量。 绿色 ——制冷剂中不含会带来危险的水汽。 黄色 ——膨胀阀前端的液体管路中水汽含量太高。 若透过视液镜见到气泡,说明存在下列情况。 1. 干燥过滤器的压降太高,可能是阻塞所致。 2. 过冷度不足。 3. 整个系统的制冷剂不足。
9制冷系统—截止阀/球阀目的: 进行系统诊断时,如何隔离部件/控制器? 必须先关闭制冷回路,然后才能隔离部件。我们用截止阀或球阀来达到这个目的。 作用: 手动开关双向截止阀,用于制冷系统的液体、进气和热气管路。 其作用是关闭制冷回路,以便诊断系统和更换部件。 它们能隔离制冷系统的部件,以便进行维修、诊断和测量。
10制冷系统—压力调节器
压力调节器的作用是控制系统的压力水平,使系统在各种条件下更有效地工作。
压力调节器有三种,第一种是蒸发器压力调节器。它能将蒸发压力控制在预定水平,即便环境/系统条件发生变化。
蒸发压力调节器的主要作用是保持蒸发器内部压力恒定;因此,它会根据蒸发器的负载情况打开和关闭。 调节器出口端的压力变化不会影响开合度,因为压力调节器配有 一个均衡波纹管(波纹管和阀座的面积相等)。 蒸发压力调节器有一个压力表接口,用于设定所需的蒸发压力
11制冷系统—冷凝压力控制系统
冷凝压力调节器通常搭配压差阀一起使用,用于风冷式冷凝器,调节冷凝器压力。 当冷凝器压力阀关闭,产生大于 1.4 bar 的压降时, 压差阀将开始打开,以保持足够高的储液器压力。压力控制器控制冷凝器风扇的开/关。
一、工作原理与过程: 冷凝器压力控制系统由一个压力调节器和一个压差阀组成。 冷凝器压力调节器能控制冷凝器压力,使冷凝压力维持在一定水 平——即使周围气温较低的时候。这是为了让热力膨胀阀保持必 要的(最低)压差。 冷凝器的内部压力上升时,阀门打开,压力释放,冷凝器内部压 力下降,直到阀门在弹簧压力下关闭。 当冷凝压力过低,导致进气压力过低时,冷凝器压力调节系统可 以防止低压压力控制器切断电源。 在环境温度变化剧烈的地区,该系统可以解决许多冷凝器控制问 题,因为它能抑制压力变化,从而防止问题产生。
二、压差阀 压差阀用在排气管路与储液器之间的热气管路中,目的是将储液 器压力维持在一定水平。 在内部弹簧力作用下,阀门在压差达到 1.4 bar 时开始打开,达 到 3 bar 时完全打开。阀门的压差越大,其开合度也越大。
三、如何工作?
现在我们来看看冷凝压力控制系统是如何工作的。若环境温度下降 ,冷凝器压力也会随着下降。 然后: 1. 压力控制器关闭风扇,让冷凝器压力逐渐升高。
如果这还不够,
2. 冷凝器压力调节器开始关闭。 随着冷凝器压力开始回升,储液器压力很可能因为其中的液体流向 蒸发器而下降。
3. 凝器压力调节器接近关闭或完全关闭,热气排气管路与储液 器的压差达到 1.4 bar,压差阀(NRD)开始打开,以提高储液器 的压力。
12制冷系统—自动控制总结
自动化的主要目的是优化制冷系统的性能,方法包括: • 用膨胀阀控制液态制冷剂注入蒸发器。 • 用储液器补偿冷凝器的液位变化。 • 用电磁阀控制液体向蒸发器流动 • 用安全装置保护系统,防止压力过低或过高。 • 用油分离器最大限度防止油进入系统。 • 用干燥过滤器防止系统内的水汽和污染物造成破坏。 • 用视液镜防止系统的制冷剂灌注过量或不足,同时检查制冷剂状况。 • 用截止阀或球阀最大限度缩短维修时间。 • 用压力调节器维持低压端和高压端的系统温度及压力。 • 用膨胀阀、油分离器和冷凝压力控制器提高系统效率。 |
|
| 上一篇:【空调工作原理】空调制冷原理 空调制热原理解析 | 下一篇:制冷系统各大部件作用与原理(1) |